Investigate the impact of heavy end characterizations on the performance of a mechanical refrigeration plant with mono-ethylene glycol (EG or MEG) injection for hydrocarbon dew point (HCDP) control. cifically, the impact of heavy end characterization on the gas-gas heat exchanger and chiller duties, the mechanical refrigeration system, and the liquid propane recovery will be investigated and reported. The details of a mechanical refrigeration plant with MEG injection and regeneration system are given in Chapters 6 and 15 of the Gas Conditioning and Processing, Volumes 1 and 2 [2, 3], respectively.
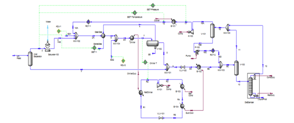
Figure 1 presents the process flow diagrams for a typical mechanical refrigeration plant with MEG injection system. In this tip, all simulations were performed with UniSim Design R443 software [4] using the Peng-Robinson equation of state.
Figure 1. Process flow diagrams for a mechanical refrigeration plant using a sub-cool economizer and MEG Injection system.
Case Study:
Let’s consider a rich gas with the compositions and conditions presented in Table 1. Based on the
reported molecular weight and relative density for the C7+ fraction, Table 2 presents the estimated
normal boiling point (NBP), critical properties and acentric factor which are needed by the equation
of state. The objective is to meet a hydrocarbon dew point specification of -20 C [-4F] at about
4000 kPa (580 psia) for the sales gas by removing heat in the “Gas/Gas” heat exchanger (HX) with a
hot end approach temperature of 5C [9F] and in a propane chiller and rejecting it to the environment
by a propane condenser (“E-103”) at 37.8C [100F]. Pure propane is used as the working fluid in the
simulation. The pressure drops in the “Gas/Gas” HX and the propane chiller are assumed to be 34.5
kPa (5 psi).
Table 1. Rich feed gas compositions and conditions:
The feed gas is flashed in the “Inlet Separator” at 30 C (86 F) and 4000 kPa (580 psia) to remove
any condensate. The “Inlet Separator” vapor (stream “2”) is saturated with water by the “Saturate -
100” to form stream “2 Wet” upstream of mixing with MEG hydrate inhibitor, stream “EG1” and the
recycle stream “18A” from the deethanizer overhead vapor (located at the right hand side of Fig. 1)
The estimated hydrate formation temperature of streams “2 Wet” is 14.7 C (58.4 F). The hydrate inhibitor is injected at the inlet of “Gas/Gas” HX by stream “EG1” and at the inlet of the “Chiller” by stream “EG2”. Stream “5” cools to about -8 C (17.6 F) and stream “7” cools down to the specified temperature of -20 C (-4 F) which are below the hydrate formation temperature (HFT) of 14.7 C (58.4 F). The injection rates of streams “EG1” and “EG2” for 80 weight % lean MEG and water solution are estimated by the Adjust tool of UniSim. A design margin of 1.1 C (2 F) HFT below the cold temperature for streams “5” and “7” were assumed. Table 2 presents the estimated hydrate inhibition injection rates.
Assuming an approach temperature of 5C (9F) and a 6.9 kPa (1 psi) pressure drop in the propane chiller (“RefChiller”) shell side, the pressure of saturated propane vapor leaving the chiller is 203.3 kPa (29.5 psia), and at a temperature of -25C (-13F). Assuming no frictional losses in the suction line to the propane compressor “K-101”, the resulting suction pressure is 203.3 kPa (29.5 psia). The condensing propane pressure at the specified condenser temperature of 37.8 C (100 F) is 1303 kPa (189 psi). The condenser “E-103” frictional losses, plus the frictional losses in the piping from the compressor discharge to the condenser was assumed to be 34.5 kPa (5 psi); therefore, the compressor discharge pressure is 1338 kPa (194 psia). The propane compressor adiabatic efficiency was assumed to be 75%.
External Sub-Cool Economizer:
The cold Stream 7 is flashed in the 3-phase separator “V-102” at -20 C (-4F) and 3931 kPa (570 psia). The vapor stream “4” from this cold separator is used to cool down the incoming warm feed gas in the “Gas/Gas” HX. The heavy liquid stream “8B” (rich MEG solution) from the cold separator is regenerated in the regeneration unit (not shown in Fig. 1) and the lean 80 weight % MEG is recycled and used in streams “EG1” and “EG2”. The cold NGL stream “8” (light liquid phase) from the cold separator, “V-102”, is combined with the plant “Inlet Separator” condensate (stream “3”) in the mixer “Mix-101” to form stream “9” at about 5 C (41 F) and 3945 kPa (572.2 psia). To prepare the liquid to be fed to the deethanizer, the process specification is to raise the temperature of the NGL product stream “9A” from about -4C (25F) and 1535 kPa (222.6 psia) to 20 C (68 F) and 1500 kPa (217.6 psia) in “E-102” HX. The required heat duty will be supplied from a propane refrigerant sub-cool economizer “E-104” HX. The process duty and the temperature of the NGL product stream is set by the deethanizer process requirements, thus the sub-cool economizer duty is fixed.
The sub-cool economizer cools the condensed propane (refrigerant stream “R4”) from 37.8C (100 F) at 1303 kPa (189 psia) to a cooler temperature at 1269 kPa (184 psia), depending upon the specified propane refrigerant flow rate (stream “R5”). The pressure drops in “E-102” and “E-104” HXs are 35 kPa (5 psi); respectively. The heat removed by the sub-cool economizer is fixed by the process duty required to heat the NGL process stream “9A”.
Deethanizer Specifications and Performance:
The deethanizer column specifications are: A. To recover 90 mole percent of propane of the feed in the bottom product and B. Ethane to propane mole ratio equal to 5 % in the bottoms product C. Top and bottom pressures are 1450 and 1500 kPa (210.3 and 217.6 psia); respectively D. Number of theoretical stages 12 plus the condenser and reboiler (determined by the material balance and column shortcut calculations)
The deethanizer simulation results are summarized in Table 3.
Impact of Heavy End Characterization:
Figure 2 presents the phase envelopes for the key streams of feed (“Dry Feed”), inlet separator vapor (stream “2”) and sales gas (stream “4”). All phase envelopes are generated on the dry basis. As expected the bubble point curves are very close to each other but large deviations are observed for the dewpoint curves. Similar diagrams for the nC7 and nC8 as the heavy end are presented in the Appendix in Figures 1A and 2A; respectively.
Figures 3, 4, and 5 present the impact of heavy ends on the phase envelope of the key streams of feed, inlet separator vapor (stream “2”) and the sales gas (stream “4”), respectively. These figures indicate that as the heavy components are removed in the “Inlet Separator” and cold separator (“V102”) from the process streams, the impact of heavy end characterization on the phase envelope reduces and vanishes almost completely for sales gas (stream “4”) in Figure 5.
Design and Operation of Unconventional Surface Facilities:
Continuing the Aug 2018 tip of the month (TOTM) [1] on design and operation of unconventional surface facilities, this TOTM presents process safety tips for four case - studies:
1. Direct Fired Heater Treater Burn Through Failures,
2. Tank Blanket Gas / Flame Arrestors,
3. Pocketing Vent / Relief Piping, and
4. Hot Oiling of Oil Storage Tanks to meet TVP / RVP
We start this tip with a quote from a colleague, James A Britch: “I never regretted buying quality”. There is a lesson in there for unconventional batteries. There is tremendous pressure to reduce capital costs, but you should be focused on life cycle cost. If you install equipment, and then burn down the battery…you haven’t saved much. There’s the loss of capital, and loss of revenue from shut-in production.
Process Safety Case Study 1: Direct Fired Heater Treater Burn Through Failures Direct fired burners are failing due to internal flame impingement directly on the steel, and salt build up on the outside of the firetube in the process fluids. The salts build up, act as an insulator, and then steel temperature increases until a burn through occurs. Since the process side of the burner operates at a higher pressure than the natural draft burner, the process fluids enter the burner, and ignite. In many instances this has resulted in massive damage to the entire battery.
Solutions to this issue are to use:
(1) Indirect fired heater where the process fluid flows through coils in a larger shell surrounded by a heat transfer fluid. The firetube burner is immersed in the heat transfer fluid within the same shell.
a. This solves the salt build up failure mode, but not the flame impingement failure.
b. Some operators use glycol as a heat transfer fluid. This is a cheaper alternative to expensive heat transfer fluids, but glycols degrade to acetic acid if the skin temperatures of the fire tubes exceed 350 °F (177 °C). These same operators rarely check the pH of their heat transfer fluid until leaks and severe corrosion are found. Heat transfer oils are a better choice.
(2) Direct fired heater with a ceramic sleeve to take the higher temperature shock of direct flame impingement. Heaters normally have ceramic refractory castables and bricks to prevent direct flame impingement. As shown in Figures 2 and 3 Bartz et al. [2] recommends inserting a ceramic tube to spread the heat flux of the flame and avoid burn through.
(3) Best Solution: consider a separate furnace and heat exchanger using heat transfer oils. This solves both issues. The heat transfer oils are designed to operate without degradation at process temperatures required, and the metal temperatures in the heat exchanger will not cause metal failure if there are no salt deposits on the heat exchanger. This may require periodic hydro-blasting, but you will not have to rebuild the battery.
(4) Think Reliability has a free excellent Root Cause Analysis Excel tool (Figure 4). https://www.thinkreliability.com/
Process Safety Case Study 2: Tank Blanket Gas / Flame Arrestors
[3] Flame arrestors and tank blanket gas provide independent layers of protection between the ignition source - flare or thermal oxidizer - and the vapor space in the water and oil tanks. When evaluating what to use in a design consider using a layer of protection analysis or LOPA [3]. This tool is discussed in the PetroSkills-John M Campbell PS4-Process Safety Course. It provides a semiquantitative solution to design decisions that are based of failure frequencies and not just personal preferences or gut feels. The more independent layers of protection the lower the frequency of the consequence occurring.
f= (IEF) x PFD1 x PFD2….
Where:
f = Frequency of the consequence occurring for the scenario IEF = Frequency of the initiating event PFD = Probability of the failure on demand for an independent layer of protection. For example, the probability that a relief valve will not operate as intended.
Flame arrestors have a Probability of Failure on Demand (PFD) with a range of 1x10-1 for arrestors without temperature indicators and an effective isolation / shutdown system, and tank blanket gas (BPCS-Basic Process Control System) has a PFD of 1x10-1 [3]. The designer can use both or either to provide independent layers of safety protection. Flame arrestors are subject to plugging from ice, corrosion, fouling, improper or lack of maintenance. Blanket gas works well in this situation due to the narrow range of flammability of methane in air (5-15% fuel to air). Majority of stock tank incidents occur during maintenance activities with small amounts of gas and large volumes of air.
During the high volume of production timeframe for unconventional tank batteries the stock tanks degas and have “auto-blanketing” of the active tank vapor space. But what happens in the future when rates are very low? What happens in water tanks that are not provided with gas blanketing? This also explains why water production tanks / injection batteries experience tank fires/explosions. In general, methane has a very low solubility in water - approximately 2 SCF/STB (0.36 Sm3 /STm3 ) of water going from 250 psi (1724 kPa) to atmospheric pressure. This small volume often results in flammable mixtures in the vapor space of the tank.
It is a good practice to select tank blanketing as your first line of defense to prevent internal tank corrosion and gas plant amines and TEG process corrosion/solution degradation by keeping oxygen out of the system, and internal explosions from flash back from flares and thermal oxidizers.
Process Safety Case Study 3: Pocketing Vent / Relief Piping
Many unconventional tank batteries run their vent / flare / thermal oxidizer piping at grade on sleepers with zero slope, and then jump vertically into a flare knockout (see Figure 5). This pocketed piping is a liquid trap for water and heavier hydrocarbons. Once a liquid pocket forms, the tanks overpressure, and then vent locally through their pressure/vacuum reliefs and thief hatches. In the winter this pocket can freeze and block the flare (see Figure 6). This can also cause a loss of containment when a PSV activates and cannot depressure to the flare. This causes a loss of revenue, as well as an environmental and safety issue. These vapors are extremely rich and normally are much heavier than air. This creates the potential for an unconfined vapor cloud explosion or flash fire locally.
API Standard 521 [4], pressure-relieving and depressuring systems, requires that the flare piping be free draining to the flare knock out drum, and then free draining from the flare back to the flare knock out.
These issues causing tanks to vent heavier than air molecules (propane/butane) can lead to flash fires and unconfined vapor cloud explosions (UCVE). Heavy vapor generally finds an ignition source. Figure 8 shows how oxygen may get into the oil stock tanks. Getting oxygen into your system causes major damage to the gas plant amine systems, and TEG systems, as well as general corrosion in your facilities.
Process Safety Case Study 4: Hot Oiling Oil Storage Tanks
As illustrated in Figure 9, some operators use hot oil trucks during winter months to heat the crude oil in the tanks to flash light ends off the crude to meet vapor pressure specifications for crude sales. The solution to this issue is not to use hot oil trucks but is to stabilize the crude or use a design using Vapor Recovery Towers (VRT) as discussed in the August 2018 Tip of the Month- Design and Operation of Unconventional Surface Facilities Issues-Stabilization [1].
Many operators are faced with large numbers of tank batteries in the hundreds or thousands spread over a large geographic area. Many rely on unsupervised contractors to conduct hot oiling operations, oil & water loading and unloading, and other maintenance operations.
- Do you have an operator present at the location to help with hot oiling?
- Does the lease operator visit the site with the contractor to issue a Hot Work Permit and JSA?
- Do you have operating guidelines or checklists for Hot Oil Operations?
- Do they include monitoring of weather conditions? Wind Speed?
- Shutdown for low or no wind conditions?
- Do they include stopping of other operations such as oil / water truck loading?
- Are parts of the lease blocked off to prevent other vehicles entering as ignition sources?
- Are the hot oil trucks placed up wind of the tanks?
- Are the hot oil trucks 100 ft or 50 ft from the tanks? What’s your company’s design spacing requirements for ignition sources / direct fired equipment and oil storage tanks?
- Have you conducted a HAZOP for Hot Oiling Operations? Many accidents happen during non-routine operations.
- Do you have gas detectors? Normally the contractor has a portable. Is that effective? You have RVP issues because it’s winter and cold. Where will the contractor be…in the truck where it’s warm.
The hot oil truck is a direct fired (propane) heater with propane storage, and diesel or oil storage. It is normally used to pump hot oil at high pressure down the well’s tubing to melt wax deposits. This operation is normally done for 24 hrs/day during winter months to stabilize the crude. It is extremely dangerous, and many flash fires have occurred in the past few years.
February 2, 2018 Explosion-Flaming Truck ignites Tank Battery-worker airlifted with serious burns https://www.mysoutex.com/karnes_countywide/news/flaming-truck-ignites-tank-battery-workerairlifted-with-serious-burns/article_63414918-06eb-11e8-a0ff-330ea265f6cd.htm
These are just some recent examples, but unfortunately there are many, many more…
August 24, 2018 Fire Crews Battle Tank Battery Fire https://www.ktsa.com/fire-crews-battle-tank-battery-fires-near-karnes-city/
January 25, 2019 Officials identify victims of fire on FM 1788 South http://www.newswest9.com/2019/01/15/breaking-emergency-crews-responding-tank-battery-fire-fm-south/
January 2, 2019 Noble Energy oil tanks in West Texas catch fire https://www.bizjournals.com/houston/news/2019/01/02/noble-energy-oil-tanks-in-west-texas-catch-fire.html
Heater Treater Fire: https://www.youtube.com/watch?v=XVgg0cZ7H0g
Many Tank Battery Fires are occurring in areas with new unconventional plays like the Bakken and West Texas.
Summary and Conclusions:
In this tip of the month, we have identified process safety risks with some designs, solutions to the issues, and evidence that the problem exists. So my question for you….after reading this tip, what action do you take to improve the safety of your designs and operations at your company? Your company and colleagues need you to take action.
- Are your designs safe?
- Are your operations safe?
Stay Safe! Let us know if you have any questions.
To learn more about similar cases and how to minimize operational problems, we suggest attending our G4 (Gas Conditioning and Processing), PF3 (Concept Selection and Specification of Production Facilities in Field Development Projects), PF4 (Oil Production and Processing Facilities), PF49 (Troubleshooting Oil & Gas Processing Facilities), and PS4 (Process Safety Engineering), courses.
References:
1. Langer, J.F., http://www.jmcampbell.com/tip-of-the-month/2018/08/design-and-operation-of-unconventional-surface-facilities-stabilization-issues/, PetroSkills-John M. Campbell Tip of the Month, January 2018.
2. “SPE 166261 Distributed-Flux Burners Improve Life of Firetubes and Process Throughput in Heater Treaters”, David Bartz, Michael Silberstein, James Gotterba; ALZETA Corporation, 2013
3. “Layer of Protection Analysis-Simplified Process Risk Analysis”, Center for Chemical Process Safety-CCPS, 2001, AIChE, Table 5.2 In-line deflagration arrestor
4. API Standard 521, Pressure-relieving and Depressuring Systems. 6th Edition, Jan 2014

